Features

Membership Reporting & Analytics for Associations

See membership health at a glance with real-time dashboards. Build unlimited custom reports with filters based on fields in your database. Export to Excel, email to stakeholders, or link to your website—all without per-contact fees.

Receivables and membership reporting dashboards in i4a—revenue by month, AR aging, dues and meetings revenue, retention rate 92%, renewal rate 87%, average member tenure, members by type, and new member trends
Real-Time Insights
Unlimited Reports
Export Anywhere
No Per-Contact Fees

Real-Time Membership Metrics

Stop calculating retention rates in spreadsheets. The Membership Metrics dashboard shows retention, renewal, tenure, and trends automatically—updated in real time as members join, renew, or lapse.

What you'll see:
  • Retention rate: What percentage of members you keep over time, calculated automatically for any period
  • Renewal rate: How many members whose expiration date fell within a time period actually renewed
  • Average tenure: How long, on average, members stay with your organization
  • Membership by month: Visual charts comparing current vs. previous year
  • New members by month: Track acquisition trends over 24 months
  • Grace period members: See who's expired but still within grace—ready for targeted renewal outreach
Membership metrics dashboard showing retention rates
See retention, renewal, and tenure metrics without manual calculations
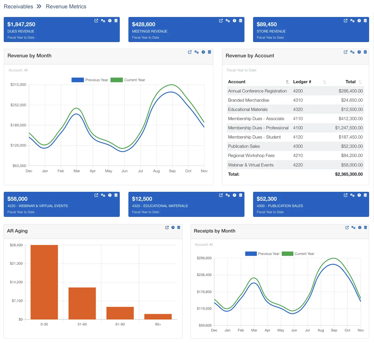
Revenue metrics dashboard showing income trends
Track revenue across dues, events, store, and custom GL accounts

Track Revenue Across Every Income Source

Get a real-time view of income from dues, events, your online store, and any custom revenue stream you track—without digging through accounting exports.

What you'll see:
  • Dues revenue: Total dues income from new joins and renewals, less cancellations
  • Meetings revenue: Event registration income net of discounts and cancellations
  • Store revenue: Online store sales excluding tax and shipping
  • Custom account tracking: Pin up to 3 GL accounts to dashboard blocks (sponsorships, advertising, certifications)
  • Revenue by month charts: Spot trends and compare current year to previous year
  • AR aging reports: See outstanding balances grouped by age (0-30, 31-60, 61-90, 90+ days)

Flexible date ranges: Month to date, last month, fiscal YTD, past 12 months, or custom range.

Build Your Own Reports

No technical skills required—just select fields, add filters, and run

How Report Builder Works

Create unlimited custom reports in three steps:

  • Choose data source: Select from pre-built views (contacts, members, registrations, activities, etc.)
  • Select fields: Pick exactly which columns to display—names, types, expiration dates, addresses, phone numbers, custom fields
  • Add filters: Up to 10 filters with AND/OR logic to target specific segments
  • Run and export: View on screen, export to Excel/CSV/JSON/XML, or email as a campaign
Advanced Filtering Examples

Combine up to 10 filters to target exactly who you need:

  • Geographic targeting: "Members in California OR Oregon"
  • Engagement filtering: "Registered for this event OR this event AND member type = Regular"
  • Renewal outreach: "Expiration date between 30-60 days from now"
  • Committee service: "Serves on Education Committee OR Board"
  • Custom field combos: "Certification = Active AND Interest = Leadership"

Get Data Where You Need It

Export to spreadsheets, share with stakeholders, or link reports to your website

Multiple Export Formats

Download report results in the format that works best for you:

  • Excel (.xls): Opens directly in Microsoft Excel for analysis, charting, or pivot tables
  • CSV (.csv): Universal format for importing into any spreadsheet or database tool
  • JSON: Use report data in web applications or custom integrations
  • XML: Integrate with external systems or databases
Link Reports to Your Website

Make select reports available to members or the public:

  • Member directories: Let members search for other members by location or industry
  • Sponsor lists: Display current sponsors with logos and links
  • Award recipients: Showcase annual award winners
  • Board member rosters: Public listing of current board leadership
  • Mobile-friendly display: Reports linked on your site work beautifully on any device

Why Associations Choose i4a Over CRM Reporting and Spreadsheets

No Manual Data Combining

Standalone reporting tools require constant CSV exports to combine member data with event attendance and purchases. i4a's reports pull from one database—members, events, payments, committees, and custom fields—without exports, imports, or manual merging.

Association Metrics, Not CRM Metrics

Most reporting tools show sales pipelines and conversion funnels. i4a's dashboards show what association leaders actually need—retention rates, renewal trends, tenure, revenue by dues vs. events, and grace period members ready for outreach.

Your Price Never Increases as You Grow

Per-contact reporting tools charge more as your database grows. Track 10,000 members or 100,000—your pricing stays flat. Build unlimited reports, export unlimited data, and never worry about hitting contact limits.

"We consolidated 12+ association clients onto i4a and saved over $100,000 annually in software costs alone. The platform scales effortlessly from small regional associations to large national organizations—all on one familiar system our team only had to learn once."

Patrick Farrey
Patrick F.
Association Management Company
$100K+ annual savings across 12+ associations

Stop Building Board Reports in Excel

Excel requires manual data exports, retention rate calculations, and chart building every time your board meets. i4a's real-time dashboards calculate it automatically—export to PDF or Excel when you need a leave-behind, embed in your member portal when you don't.

What's Included

All features included with every i4a subscription—no add-ons required

  • Membership Metrics Dashboard
  • Revenue Metrics Dashboard
  • Real-Time Data

  • Unlimited Custom Reports
  • Advanced Filtering
  • Saved Report Templates
  • Link Reports to Website

  • Export to Excel/CSV
  • JSON & XML Exports
  • Email Campaigns from Reports
  • Scheduled Reports

  • AR Aging Reports
  • Retention Rate Tracking
  • Revenue by Account
Membership Metrics Dashboard

Retention, renewal, tenure, trends

Revenue Metrics Dashboard

Dues, events, store, custom accounts

Unlimited Custom Reports

Customize included fields and set your own filters.

Advanced Filtering

Up to 10 filters with AND/OR logic

Export to Excel/CSV

Download data for analysis anywhere

JSON & XML Exports

For integrations and custom tools

Email Campaigns from Reports

Create your own custom email recipient lists

Link Reports to Website

Public directories and member lists

Real-Time Data

No waiting for overnight syncs

AR Aging Reports

30/60/90-day balance tracking

Retention Rate Tracking

Automatic calculations by period

Renewal Rate Tracking

See who renews by time period

Average Tenure Metrics

How long members stay

Visual Trend Charts

Compare year-over-year growth

Edit from Report Results

Click into member records to update

No Per-Contact Pricing

Flat rate regardless of database size

Reporting & Analytics Questions, Answered

Excel requires manual data exports, retention rate calculations, and chart building every time your board meets. i4a's dashboards show retention rates, revenue trends, and membership metrics in real-time—automatically calculated, always current, no formulas required. You can screenshot dashboard metrics for board reports, or access linked reports (where available) to export underlying data to Excel or CSV.

No. Dashboards and unlimited custom reports are included with every i4a subscription at flat-rate pricing. Your price stays the same whether you build 10 reports or 1,000, whether you have 1,000 members or 50,000+ members. See pricing details

You don't have to—the Membership Metrics dashboard calculates it automatically. Retention rate shows what percentage of members you kept over a time period, calculated by taking start-of-period members, subtracting new joins, then dividing by total end-of-period members. Customize by time frame and member type.

No. Report Builder uses a point-and-click interface—select your data source (members, events, transactions), pick which fields to display, add filters to target specific segments, and run. If you can use Excel filters, you can build reports in i4a. No SQL, no formulas, no technical knowledge required.

No. Create unlimited reports, save as many as you need, and run them as often as you want. Your pricing stays flat regardless of how many reports you build or how often you export data.

Yes. Add up to 10 filters per report using AND/OR logic. For example: "Member type = Regular AND (State = California OR State = Oregon) AND Join date >= 1/1/2024." This lets you target very specific segments without manual list building.

Dashboards are admin-only features. However, you can create a page in the website builder that displays any report and control access by contact type—allowing board members to view specific reports when they log in. You can also screenshot dashboard metrics, export charts as images, or build targeted reports to share via email or export.

Yes. Staff users with "Admin" access level can see and edit all reports and views. Staff users with "Staff" access level can only see reports specifically marked as accessible to staff. You control access level when setting up staff accounts.

Reports always pull live data when you run them manually. However, you can create email campaigns from reports and schedule those to send daily, weekly, or monthly with fresh recipient data each time. The system automatically pulls the updated list based on your filters at the time of each send.

Yes. Export any report to Excel (.xls), CSV, JSON, or XML. Your accountant gets transaction data in a format they can work with, and board members can open Excel exports for deeper analysis. All exports include exactly the fields and filters you selected.

Membership Analytics Guide

Data-driven strategies for understanding member behavior, predicting churn, and making informed decisions that drive growth.

Ready to Stop Paying Per Member?

See how i4a's all-in-one AMS with flat-rate pricing and unlimited contacts lets you grow your membership without increasing software costs. Schedule a 30-60 minute demo tailored to your organization's size and structure.